Skip to main content
Skip to footer

Your Gateway to Global Talent

In today's complex recruiting and admissions environment,
finding the right students requires more than just a passive review of English scores.
That's why we're excited to introduce TOEFL Access –
a revolutionary data insights platform designed for colleges and universities.

Access

Features that
work for your future.

Check out the array of features that will help boost your recruitment and admissions efforts.

Data Analysis

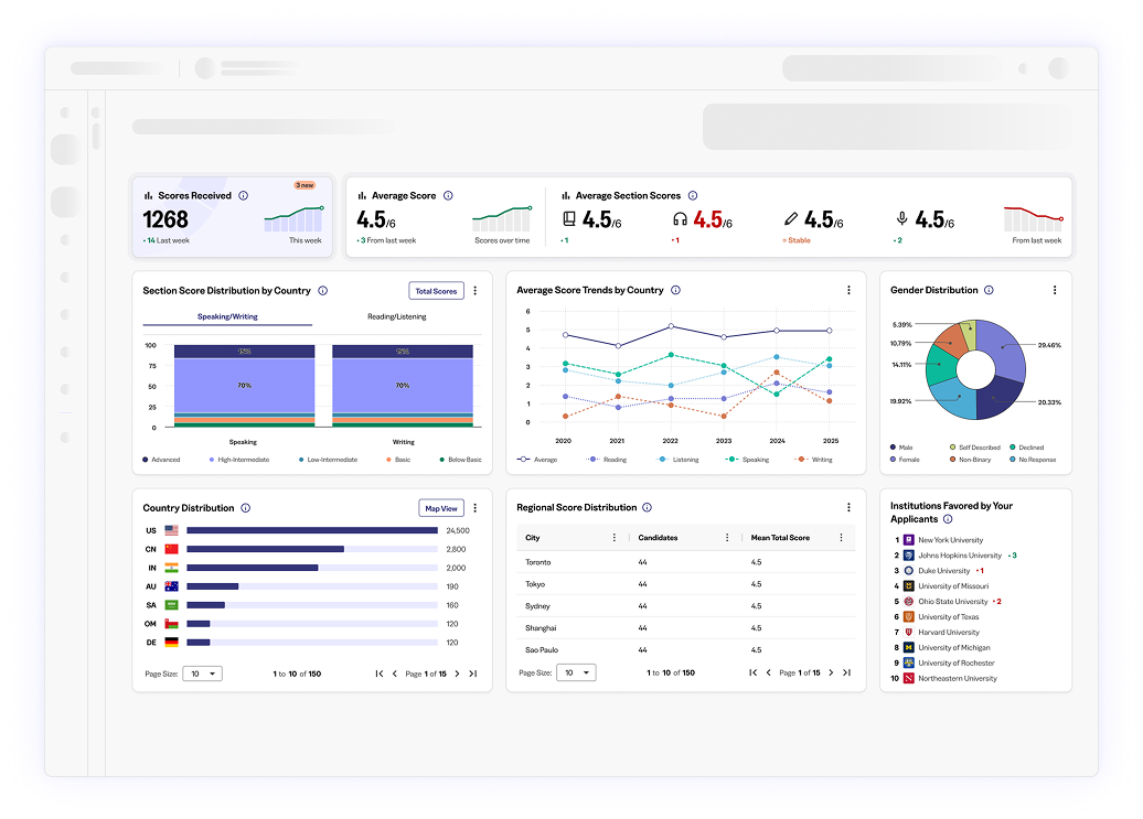
TOEFL Access’ innovative platform offers insights into your candidate pool’s performance by geography, allowing you to measure applicants against peers in similar circumstances. Visibility into your applicants’ other preferred schools will also help inform your recruitment strategies. And the ability to track score trends over time highlights the shifting nature of students applying to your school.

Applicants overview

Our new, user-friendly applicant dashboard allows you to access a student’s profile, including total and section score performance, with a single click.

You can also swiftly filter across a number of features, including scores, date ranges, and location.

Score Report

Our platform provides easy access to students’ score reports, which feature total and section scores, as well as performance across each section as it relates to the Common European Framework of Reference for Languages, the global benchmark of English proficiency. Score reports also feature MyBest scores, showing students’ top performances across multiple exams.

Early User Reviews

“The Institution Experience Alpha release provides a lighter and cleaner experience to the *ets portal. Information is easier to navigate with significantly more data points at your disposal.”

“I enjoy the look of the dashboard, and the custom banner for my institution along with the ability to view the student's test score report form.”

“IX will revolutionize how the admissions process is done with it's forward-thinking and ease of use.”

Our powerful analytics provides invaluable insights.

TOEFL Access doesn’t just offer applicant scores in a vacuum. We also provide broad insights into your applicant pools – including score trends by geographic region – allowing you to compare your candidates against similarly situated peers. The analytics platform can also inform your recruitment strategies amid an increasingly competitive global landscape

Have Questions?

Visit our TOEFL Access Help Center for detailed guidance on using our new platform.